Solução completa para monitoramento industrial: integra equipamentos, registra históricos, alerta de alarmes e rastreabilidade total de eventos. Transforme dados brutos em indicadores inteligentes para uma gestão baseada em fatos
Dashboards projetados para a realidade do chão de fábrica. Centralize indicadores, acompanhe eventos em tempo real e mantenha o histórico completo de sua produção para análises precisas.
Uma plataforma pensada para transformar dados industriais em leitura clara, visibilidade operacional e resposta mais rápida no dia a dia.
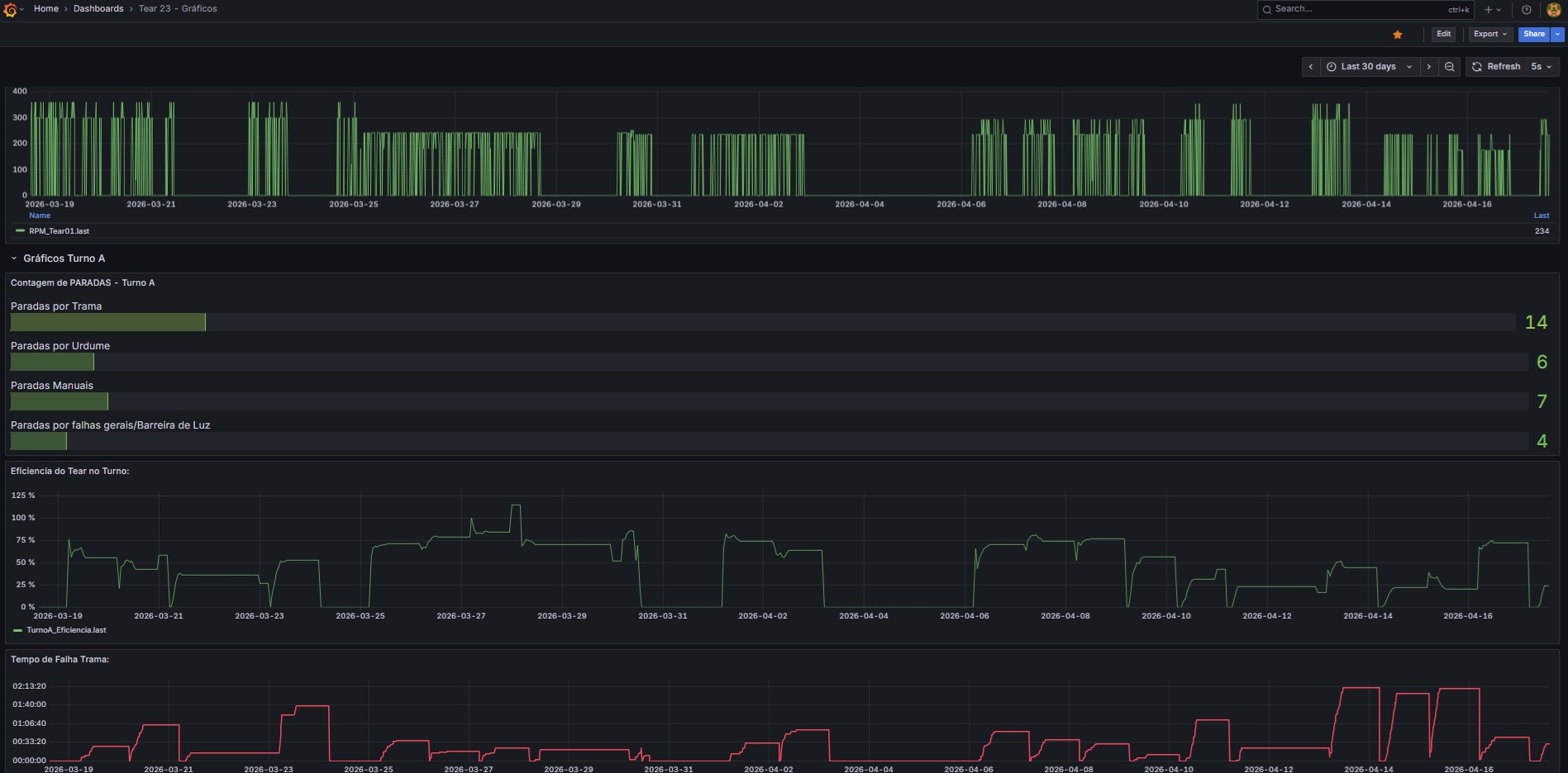
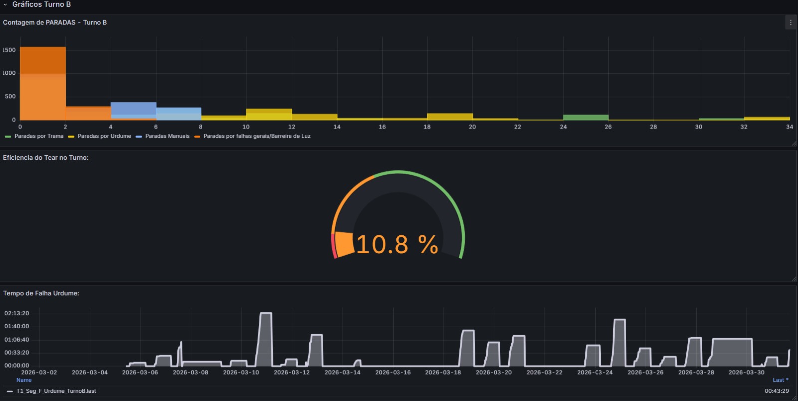
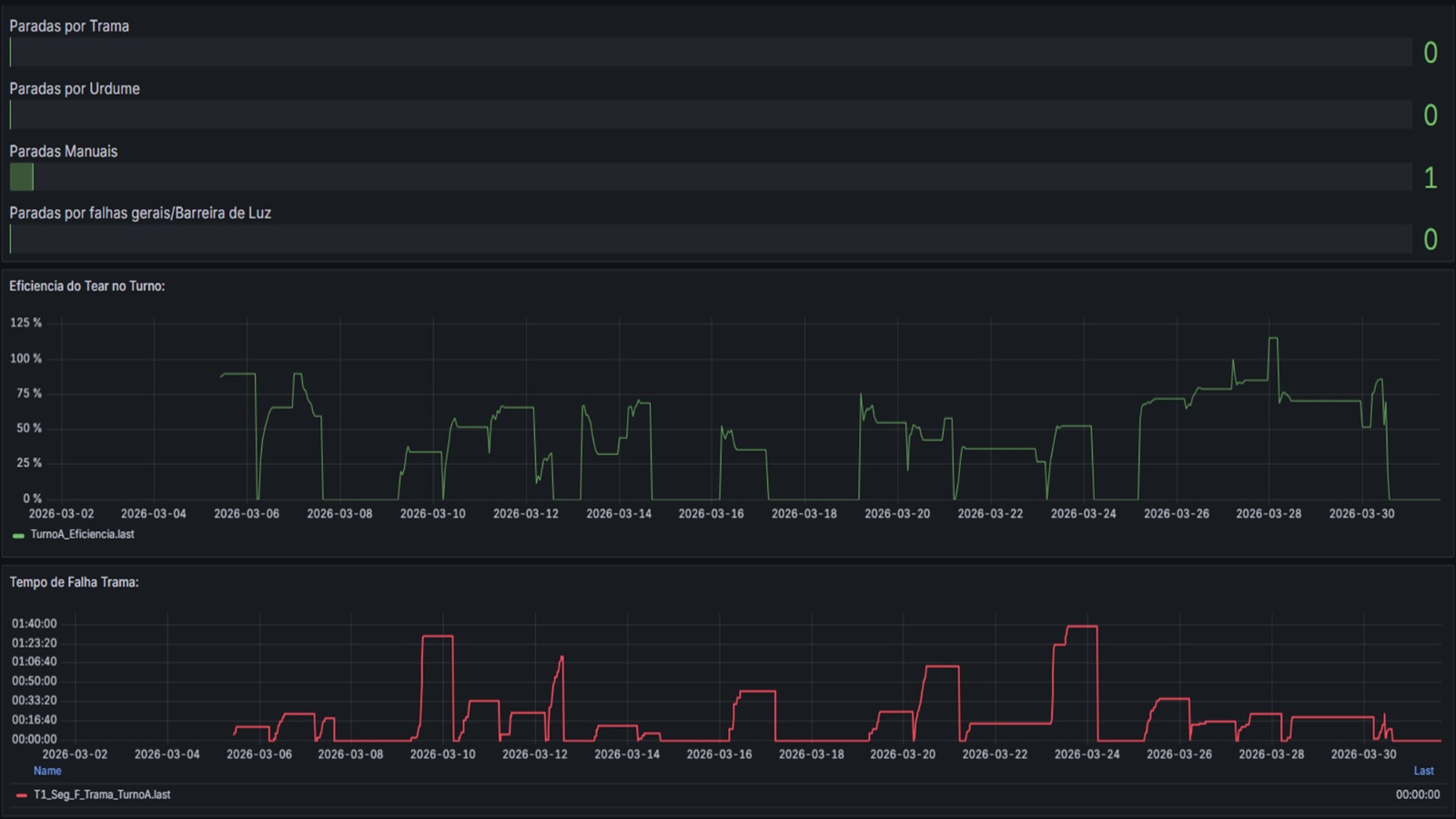
Painéis intuitivos para produção, processo, paradas, alarmes e indicadores em uma única visão.
Consulta de comportamento ao longo do tempo para análise técnica, tendência e tomada de decisão.
Maior visibilidade sobre ocorrências, eventos e situações que exigem atenção da operação.
Conexão com CLPs e sistemas para consolidar informações e reduzir ilhas de dados na planta.
Acompanhamento remoto com foco em simplicidade de uso, segurança e disponibilidade da informação.
Mais organização para auditoria, análise e histórico de processo com exportação de informações.
O Metricz pode ser aplicado em operações com diferentes processos e necessidades de monitoramento.
"Garantia de rastreabilidade de ponta a ponta e controle rigoroso de variáveis para segurança alimentar e eficiência produtiva."
"Monitoramento de ambientes e processos críticos com integridade de dados, histórico inviolável e total conformidade normativa."
"Visibilidade em tempo real de teares e linhas, com gestão detalhada de eventos de parada para otimização do rendimento fabril."
"Supervisão de processos térmicos, controle preciso de lotes e monitoramento de utilidades para máxima padronização."
"Agregue inteligência digital às suas máquinas: integração nativa para oferecer aos seus clientes visibilidade de performance e suporte remoto."
"Gestão de ativos distribuídos com telemetria confiável, alarmes em tempo real e monitoramento remoto de alta disponibilidade."
Não, o Metricz é uma plataforma de monitoramento industrial focada em dashboards, histórico, alarmes, eventos, rastreabilidade e acesso web, podendo complementar a camada de supervisão da operação.
Sim. O objetivo é permitir acompanhamento remoto com segurança, facilitando leitura de produção, processo e indicadores sem depender de presença local.
Sim. O Metricz foi pensado para aplicações industriais diversas, desde máquinas e linhas até utilidades, saneamento e processos contínuos ou discretos.
Sim. Um dos principais objetivos da plataforma é consolidar histórico de variáveis, eventos e informações úteis para análise posterior e tomada de decisão.



Preencha o formulário para conhecer o Metricz com mais profundidade e avaliar a aplicação na sua operação.